
()
2023 Prime Day 刚刚过去,作为疫情结束后首个年中大促,各项数据表现都牵动着外界对跨境趋势的关注,相关话题热度在卖家群中飙升!
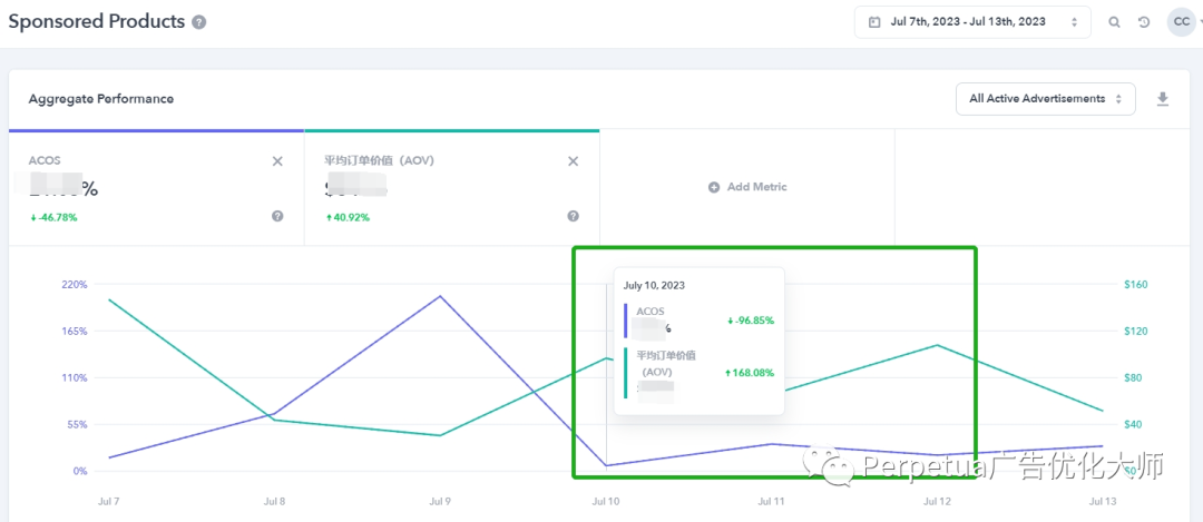
根据 Perpetua 分析,2023Prime Day卖家整体表现优于往年。如下图显示,和 2022 年相比,今年的Prime Day 卖家整体 ACoS 和转化率 CVR 都有非常大的提升。相比去年 Prime Day,今年第一天,卖家 CVR 提升 23%,与此同时,ACoS 下降 14%。

在 Perpetua 服务的中国卖家里,不乏有这样的卖家,预算不变,Sales 提高了 4 倍,让我们看看他们是怎么做到的。
客户一客户情况:品类:Tools & Home Improvement
产品:Outdoor Lights
该客户出现过断货情况,对预算投入很谨慎。这次大促,在预算上做了严格把控,策略方面不做大层级调整。
采用策略:分时调价避免无效耗费!客户在设置好广告目标和预算后,系统结合数据自主学习,自动响应 Prime Day 期间不同时段广告表现,应用动态调整竞价,在点击率最高、转化最好的时段加大投入,使销售最大化。
在 Perpetua Stream 数据面板中,广告主可以就想要调整预算的时间和广告活动做出决策(加倍提高竞价,或者在效果不好的时段下调竞价)。通过制定高效的分时广告策略实现业绩跃升。
最终结果:

上图所示,广告主依靠系统自主识别最佳销售时段,自动优化预算分配向该时段倾斜,同样实现了销量增长。我们看到,客户在Prime Day前一天迎来爆发,销售额和平时相比提高了 4 倍!


上图所示,卖家的 Clicks 在 Prime Day 第一天上涨 130.6%,但是单次点击成本却下降了 12.8%,广告带来的收益大大增加。
客户评价:“Perpetua 客户成功经理的本地化支持和宝贵的运营建议,给到我们非常及时的帮助。我们告诉他们,今年预算有特殊安排,不做大的调整,能不能实现可观的效果。
Perpetua 服务团队为我们量身定制了方案和建议,从实施效果来看,超出我们预期!能在有限条件下做到销售最大化,如果能正常加大投入,相信效果会更好。我们无需再为预算分配而烦恼!”
客户二客户情况:
品类:Arts, Crafts & Sewing
产品:Electric Gun
该客户想减轻人工进行广告优化的负担,提升效率。去年开始使用 Perpetua,看重“自动化设置广告目标”功能。使用至今,基本摆脱人工操作。这次大促,客户想要明显 Sales 提升!
采用策略:
1、借助Perpetua 精准选词、自动拓词功能,节省人工找词、测词的时间。系统根据历史数据测算,锁定更多潜在出单关键词,以此扩大展示、增加点击。
2、结合系统给出的关键词与 Bid 智能优化建议,主动把 TargetACoS从 32% 提高到 37%,以抢占更好的广告位,而事实证明 Perpetua 的人工智能系统最终为卖家在 Prime Day 第一天赢得了 ACoS 下降 55.5% 的好成绩!
最终结果:

上图所示,Prime Day 第一天销售额提高了几乎 4 倍。

上图所示,Prime Day 期间该卖家的广告核心指标均有可观上涨,为卖家下半年准备旺季大促夯实了信心。
客户评价:“Perpetua 自动化智能广告投放,极大缩短创建广告活动的时间。我们只需设置目标 ACoS 和每日预算,剩下全部交给系统,系统会基于业绩表现自动化分配预算。以前需要两个人持续监测和手动调整目标和预算,现在实现零人工,不但省时省力,而且采取的行动更精准,更能达成目标。
我不需要花时间手动寻找关键词,发布目标后,Perpetua 自动收集有效的关键词加入广告活动,并否定表现不好的关键词。7*24小时全自动优化竞价让小伙伴不再需要做繁琐的数据分析和耗时的手动调价。”
Perpetua始终在正确的时间对最有价值的关键词进行精确的出价。全天候不间断地根据广告表现优化竞价和展示位,并为客户提供高阶调整权限。降低 ACoS、CPC 以及提高CVR(转化率),这些都可以实现!
通过 Perpetua Amazon Marketing Stream,卖家可以看到购买意向最高且销售转化率最高的时间,或者 CPC 较高、预算被浪费的时间。卖家借此更容易识别机会,在销售高峰时段增加竞价,将预算分配到效率更高的地方。这对于把握 Prime Day 宝贵的黄金 48小时,非常实用!
更多Perpetua 实用功能和解决方案,请扫码与我们联系!

(编辑:江同)

